Wirtschaftsingenieurwesen: Studierende messen Luftqualität und Wetterdaten auf dem Campus
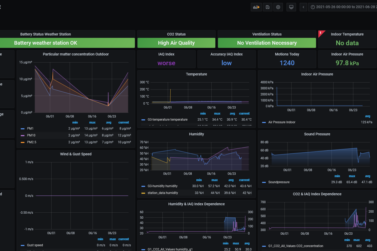
Welche Daten können in den Räumlichkeiten der Hochschule erhoben werden? Und wie kann diese Datenerhebung mittels Sensorik via Internet of Things (IoT)-Technologie umgesetzt werden? Diese Fragen beantworteten Studierende des Masterstudiengangs „Engineering and Management“ des Bereichs Wirtschaftsingenieurwesen an der Fakultät für Technik der Hochschule Pforzheim. Erst Theorie, dann Praxis: Sie entwickelten zunächst Anwendungskonzepte und in einem weiteren Schritt auf Basis einer Baukastenlösung entsprechende IoT-Geräte, die verschiedene Parameter wie Luftqualität, Druck, Feuchtigkeit und Temperatur erfassen. Auch eine Wetterstation, die u. a. die Windgeschwindigkeit und den Niederschlag misst, wurde von den Studierenden realisiert. Eingebettet wurde die Sensorik in ein ebenfalls eigens konstruiertes und mittels 3D-Druck an der Hochschule realisiertes Gehäuse. Zur Anzeige, Analyse und langfristigen Dokumentation der erhobenen Sensordaten erstellten die Studierenden ein Dashboard, das alle Messwerte auf einen Blick übersichtlich darstellt. Dafür eigneten sich die Studierenden Fähigkeiten aus dem Bereich Cloud-Technologie an, um die erhobenen Messwerte von den IoT-Geräten über ein Netzwerk in eine lokale Serverumgebung der Hochschule Pforzheim zu transferieren. Das studentische Projekt entstand im Rahmen des Moduls „Managing of Emerging Technologies“.








Auch über das Sommersemester 2021 hinaus sollen die studentischen Arbeiten weiterentwickelt werden: Auf Basis der in Zukunft erhobenen Daten wird ein KI-Projekt mit Schwerpunkt auf Maschinellem Lernen entstehen. „Ist die Sauerstoffkonzentration in Raum A in Abhängigkeit von Studierendenanzahl und Außentemperatur ausreichend? Wann sollte wo und wie lange gelüftet werden? Verlangt das Wetter und die Besetzung eines Raumes nach dem Runterfahren der Jalousien? Die erhobenen Daten erlauben uns in Kombination mit Methoden des Maschinellen Lernens zukünftig Aussagen und Prognosen zu Vorlesungsräumlichkeiten, Laboren oder Büros zu treffen und entsprechende Verbesserungsmaßnahmen einzuleiten. Gerade in Zeiten von Pandemien und Klimawandel ist es wichtig, ein Bewusstsein für sicheres Zusammenarbeiten und Ressourceneffizienz, gestützt durch Technologie, zu entwickeln“, so Lukas Waidelich und Moritz Gieza, Dozenten und wissenschaftliche Mitarbeiter der Hochschule.
Basis des Moduls „Managing of Emerging Technologies“ sind die beiden Vorlesungen „Managing of Emerging Technologies: Organizational Concepts“ von Professor Dr. Bernhard Kölmel sowie „Managing of Emerging Technologies: Technical Concepts“ von Professor Dr. Thomas Schuster. „Ziel der Lehrveranstaltung ist die Vermittlung theoretischer Grundlagen zu neuen Technologien, wie Künstlicher Intelligenz, Blockchain und Quantencomputing sowie Datenschutz und deren Auswirkungen im organisatorischen Umfeld – sowie die Vermittlung von praktischen Fähigkeiten im Bereich IoT, additive Fertigung (3D-Druck) und Cloud-Technologien. Besonderer Fokus liegt außerdem auf dem Transfer dieser Inhalte für regional verankerte mittelständische Unternehmen. Studierende erarbeiten Checklisten, Leitfäden und Case Studies, um diese bei Innovationsvorhaben in Zusammenhang mit der digitalen Transformation zu unterstützen“, so Lukas Waidelich und Moritz Gieza.
Hier geht es zum Original Artikel



